
About
Comply is a leading AI and SaaS provider of compliance technology and consulting for financial services, serving 5,000+ firms globally across SEC, FINRA, and FCA compliance. Built through strategic acquisitions, Comply unifies multiple compliance technologies under one brand.
Industry
Financial Services / RegTech
Company size
~350 employees
Headquarters
New York, NY
GTM Team
14 marketers supporting 6 sales teams


CMO, Comply


Senior Marketing Operations Manager
The Data Hidden in Plain Sight
27.5M+ Touchpoints Unified Across 20+ Channels
Unified emails, calls, web, meetings, webinars, events, and downloads across 356K+ contacts and 72K+ accounts.
18 Active Users Across Marketing, Sales Ops & Product Marketing
Self-serve analytics adopted by digital marketers, product marketers, sales ops, and leadership within weeks.
3,592 AI Milestone Analyses on Live Opportunities
Automatic attribution insights on every open and recently won opportunity, impossible to generate manually.
Upside replaced guesswork with self-serve, data-driven confidence.
- AI Adoption and Custom Mini-Apps via MCP: Analytics dashboards built in minutes instead of weeks.
- Content Strategy Transformed: 11,500+ campaigns sortable by downstream engagement in seconds.
- Event Investment Validated: Doubling down on events, backed by pipeline-influenced data.
- Digital Spend Optimized: Paid channels evaluated on actual pipeline, not intuition.
- Self-Serve Reporting: 18 people across GTM look up any campaign in seconds, no custom reports.
- Salesforce Migration De-risked: New instance stood up in days, caught gaps the migration missed.
Why “Pinball Marketing” Demands Better Data
Comply CMO Wendy Werve wants to kill the funnel. Her philosophy is “pinball marketing” — a signal-driven, AI-first model where marketers are in charge of the flippers, not the ball.
“A sales rep will say, ‘the deal came in this way.’ We go in and say, ‘actually, they pinballed their way through.’ No two journeys are exactly the same. It’s like a snowflake.”Wendy Werve · CMO, Comply
Pinball marketing demands real-time visibility into every touchpoint. That mandate landed on Senior Marketing Operations Manager Carl Gunlefinger.
No Standardized Way to Measure What Was Working
When Carl joined in October 2024, he walked into two overlapping problems. Marketing had no standardized way to measure campaign performance. And Comply was mid-Salesforce re-implementation — a migration that left 60%+ of 30,000+ historical opportunities without contact roles.
“There wasn’t any standardization to say, ‘I had a piece of content and here’s how it performed downstream.’”Carl Gunlefinger
Carl needed a system that could work with imperfect data and still tell the CMO which campaigns to fund. Comply had evaluated other vendors. Upside was the one that didn’t flinch.
Trusted Data Model That Powers Insights and AI Workflows
Within days, Upside stood up Comply’s new Salesforce instance, mapped the migrated historical data, and caught attribution gaps the migration had missed.
“You guys were the easiest vendor to work with and the quickest to debug problems. Upside ended up being a critical tool in figuring out where things had gone not quite as intended during the migration.”Carl Gunlefinger
Aha Moment #1: Instantly Seeing What Content Matters
Once Upside was live, the first thing that clicked was speed. Across 11,500+ campaigns, what used to require custom Salesforce reports became a 30-second task.
“All I had to do was go into a view, select a filter, sort by engagements, and I can see at the top: this is what people care about right now.”Carl Gunlefinger
For a team creating content across six sales segments, that instant read rewrote how the content calendar gets built.
Aha Moment #2: Seeing the Full Multi-Touch Picture
Speed was just the entry point. Once the team started digging into accounts and opportunities, the real story showed up: Comply’s deals don’t close from one touchpoint. In Upside’s account explorer, the scale became obvious — and the whole team got hooked.
“We are like kids in a candy shop digging into accounts and opportunities.”Wendy Werve · CMO, Comply
For Carl, the implication was bigger than curiosity:
“There are some opportunities that just have hundreds and hundreds of touchpoints. Being able to quickly see the map of that has been huge.”Carl Gunlefinger
Aha Moment #3: Data You Can Actually Trust
Scale is only useful if you can trust what you’re seeing. Carl used to verify everything, cross-checking IDs and timestamps. Not anymore.
“I’m not doing that following-the-trail thing anymore. I just know you guys have this all built right.”Carl Gunlefinger
That trust freed the team to chase surprising patterns — like content downloads, which the org had long undervalued but, in Upside, showed a remarkably high conversion rate to pipeline.
“The organization hadn’t really considered content downloads as solid for moving things into an opportunity stage. In Upside, they actually have a very high conversion rate.”Wendy Werve · CMO, Comply
Aha Moment #4: Complex AI-Powered Analysis via the MCP
If trusted data was the foundation, the MCP was the unlock.
“Honestly, the first time I found a huge use case for AI for me. A tool that has the data organized, and I can query it thinking the way I think.”Carl Gunlefinger
In a recent GTM Engineers webinar, Carl showcased three mini-apps built in minutes via the MCP:
- Paid Search Impact Dashboard — 6 tabs, keyword-level pipeline attribution, built in 30 minutes.
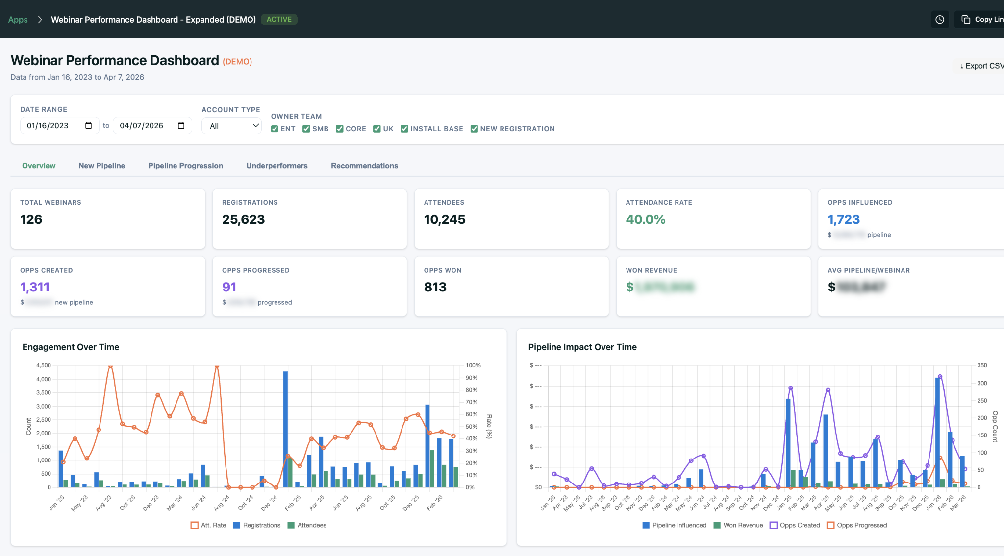
- Webinar Performance — 126 webinars, 25,623 registrations, 1,723 opps influenced, 813 won, with Salesforce attendance statuses auto-mapped.
- Single-Deal Replication Playbook — 390+ touchpoints on one deal stitched into a repeatable playbook.



“Literally from idea to preview publication, probably 30 minutes.”Carl Gunlefinger
Next up: a 36-dimension pipeline roll-forward report for Comply’s CFO. The appetite across the company is outpacing one person.
From One User to 18: The Self-Serve Moment
What started as Carl’s tool now serves 18 people across Sales Ops, Product Marketing, Digital Marketing, and Leadership — all self-serve, zero custom reports. Adoption was accelerated by a team-wide commitment to pipeline as the only scoreboard that mattered.
“Our team is 100% KPI’d on pipeline. MQLs are a participation trophy. It didn’t make it into pipeline? It didn’t matter.”Wendy Werve · CMO, Comply
That focus pairs with Wendy’s AI-first operating philosophy — one she was pushing long before most peers:
“AI today can do the ‘ING’ of marketing. Get in and be the chief market officer — understand the signals, be first to respond.”Wendy Werve · CMO, Comply
Decisions Driven by Data
The real impact isn’t dashboards — it’s decisions. Events, content, and paid channels are now funded (or cut) based on actual pipeline.
“The biggest thing we’ve decided is where to invest in content and which events to attend. Upside is how we justify it.”Carl Gunlefinger
A Partnership That Keeps Expanding
Carl is already extending Upside’s MCP into tools for sales and finance — AI-generated sales toolkits, win-back kits, and the CFO pipeline report. Wendy sees that expansion as vindication of an early bet:
“The smartest decisions I have ever made is partnering with folks early on. Where you’ve gone is leaps and bounds beyond what I could have even articulated.”Wendy Werve · CMO, Comply
Carl puts the recommendation more plainly:
“Would I recommend Upside? Yes. Simple gives you a lot, and simple is not easy. Plus, you guys are great partners to work with.”Carl Gunlefinger · Senior Marketing Operations Manager, Comply
- Blog: “How Three Marketing Leaders Are Becoming GTM Engineers With AI” (aigtm.engineer) — Carl’s mini-apps featured alongside ServiceTitan and Dscout.